The Ultimate Data Protection Solution: HYCU.

In today’s data-driven world, safeguarding your critical information is paramount. With HYCU, you gain the power to protect, restore, and optimize your data, empowering marketers and brand owners to achieve peace of mind, knowing that their valuable data is protected against loss, cyber threats, and downtime. This powerful platform empowers you to focus on driving business growth, optimizing marketing strategies, and delivering exceptional customer experiences. With HYCU as your data protection ally, you can confidently navigate the digital landscape and unlock the true potential of your brand.

Tap into Data Protection Excellence

Enhanced Data Availability

Ensure your data is always recoverable and available when you need it. Its agentless, application-consistent backup and granular recovery capabilities guarantee that your critical business data is protected and accessible at all times.

Ironclad Security Measures

HYCU prioritizes data security with its unique security-first architecture, ensuring 100% data sovereignty and privacy. Protect your sensitive business information from cyber threats and comply with industry regulations confidently.

Increased Cost Efficiency

Simplifies data protection management with its intuitive interface and one-click backup functionality. This streamlined approach saves you time and effort, allowing your IT team to focus on other strategic initiatives.

Simplify Data Protection Across Any Environment

HYCU offers a unified platform to protect critical data across various environments, including on-premises, public cloud, and SaaS applications. With intuitive icons and a single UI, you can easily manage data protection policies and ensure your data is safe.

Restore Your Data with Confidence and Precision

With HYCU, you can quickly recover granular elements from your data estate. Whether it’s a specific file, application, or database, you can restore them effortlessly, minimizing downtime and ensuring business continuity.

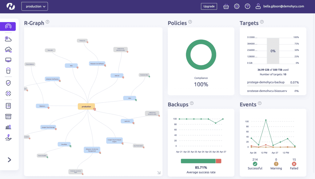
Data Management in Hybrid & Multi-Cloud Environments

HYCU helps you navigate the complexities of hybrid and multi-cloud environments. With seamless cross-platform capabilities and a single pane of glass approach, you can efficiently manage and protect your data across different cloud providers.

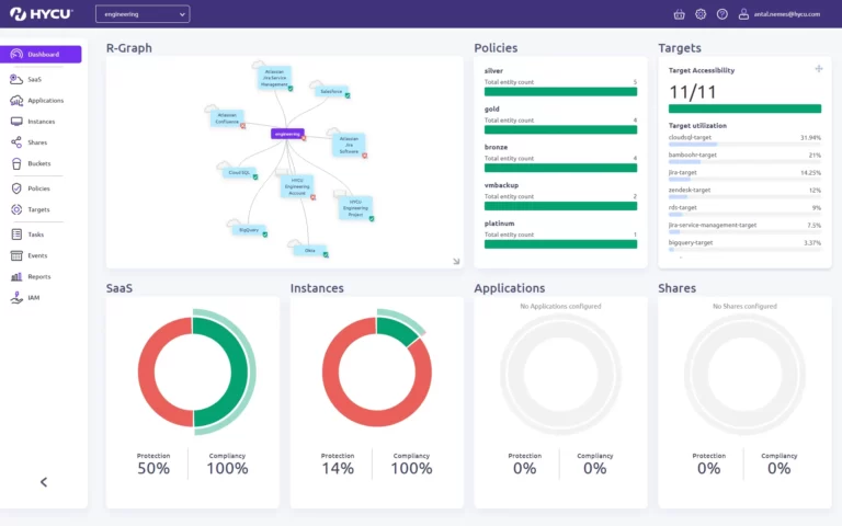
Discover SaaS Application Use in Your Organization

Using R-Graph, HYCU’s proprietary SaaS Discovery service, you can:
– Identify SaaS applications by department
– Reveal SaaS applications that do not have data protection, recovery or retention options
– Monitor backups and compliance for protected applications.

Backup & Restore for your as-a-Service applications like monday.com

Automatic, policy-based protection for your monday.com boards and items, safeguarding your teams’ and projects progress.

What can you achieve?

With HYCU, brands and marketers can:

  • Safeguard customer data and maintain trust
  • Minimize downtime and ensure business continuity
  • Streamline data management and enhance operational efficiency
  • Stay compliant with data protection regulations
  • Mitigate the risks posed by ransomware attacks

We're powered by HYCU

As a trusted partner of HYCU, Admazes is dedicated to delivering exceptional data protection solutions and services. We offer unparalleled expertise and support to ensure your data is safeguarded effectively and efficiently. We are committed to helping businesses safeguard their critical data, achieve operational resilience, and drive success.

Play Video

More about HYCU

HYCU is a leading provider of data protection and recovery solutions. Their innovative product, HYCU, offers a unified platform for comprehensive data protection across on-premises infrastructure, public clouds, and SaaS applications. With a focus on security, simplicity, and business continuity, HYCU empowers organizations to protect their critical data and ensure uninterrupted operations.

HYCU SaaS Backup Solution
New Customer 38% Discount: Exclusive to Admazes

This site is registered on wpml.org as a development site. Switch to a production site key to remove this banner.